首页产品区Galaxy S系列

你这让我怎么玩 图片

Galaxy S系列 ▪ 晒机评测 ▪ S22系列

浏览器

2022-03-01 23:00

你这让我怎么玩

你这让我怎么玩

你这让我怎么玩

你这让我怎么玩

你这让我怎么玩



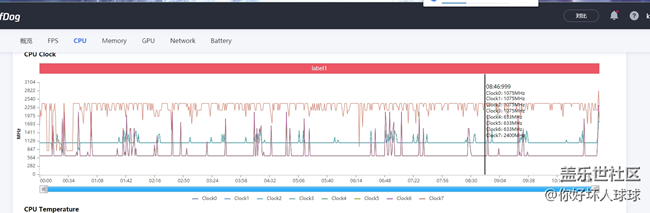
平均46.3 GPU频率最高421MHZ ,中核基本在划水,全靠2.40GHZ的X2和1.075GHZ的A510 ,我希望是第一版固件有问题,你这散热目前看来是白堆禁用GOS GPU直接给我锁了285MHZ,被同样禁用GOS的S21U吊打


条回复
最新热门
已折叠和过滤部分评论
回复

举报回复

请您选择举报理由
close

设置帖子

设置帖子
备注
close

操作记录

操作记录
操作者 时间 操作 备注
close

编辑回复

close

VOC推送

VOC推送
帖子标题: 你这让我怎么玩
所属版块: 产品区>Galaxy S系列
部 门:
备注信息:
消息内容:
close

温馨提示

VOC帖子推送
该版块未设置问题反馈主题,不能被推送为VOC
帖子名称: 你这让我怎么玩
所属板块: 产品区>Galaxy S系列
close

删除帖子

删除帖子
删除原因
close

审核帖子

帖子名称 你这让我怎么玩
*审核状态
*备注信息:
close